北京智能建筑科技有限公司(北智建)基于自研AIoT智能建筑操作系统,助力弘源总部广场实现机电设备运维全托管、能源碳排数据全监测,形成以“AIoT技术为主、人力方式为辅”的创新运维管理模式,全面开启“弘源总部广场”智能运维服务新时代。

弘源·总部广场
弘源·总部广场位于丰台区南四环西路,处于中关村丰台科技园门户位置,总建筑面积约5.7万平方米,是集高端商务办公、顶级商业服务于一体的总部级商务办公中心,北京总部经济区首个地标级商务办公综合体。作为丰台科技园地标项目,为了打造高端科技写字楼的全新项目形象,弘源·总部广场携手北京智能建筑科技有限公司,对弘源·总部广场进行智能化升级改造,力求打造成为全新超级中控平台模式下的智能运维服务标杆项目。

弘源总部广场项目智能化改造前
北智建对项目原有建设情况进行梳理,发现机房各设备运行状态无法实时监测,缺少预警装置;能源统计不全面,流向不清晰,无法为精细化管理提供数据支持;运维人员工作量较大,但运维数据不完整、不及时、不准确等情况。针对以上痛点和业主需求,北智建从智能化建设和运维服务双角度提出升级改造方案。

北智建 弘源总部广场“智·运维”服务管理平台总览
北智建基于AIoT操作系统,充分运用5G、人工智能、物联网、数字孪生等先进技术,为弘源·总部广场打造智能运维管理平台,通过智能化升级改造,赋能弘源·总部广场智能建筑运维服务,实现机电设备“全生命周期”智能管理,降低人员成本和能源消耗,实现碳排管理,提升运营和管理水平,形成以“AIoT技术为主、人力方式为辅”的创新运维管理模式。服务内容包含配电室、给排水、暖通、能源、告警中心、工单管理、知识库等智能化建设及运维的专业服务。
构建互联互通的智慧运维体系

北智建 弘源总部广场“智·运维”服务管理平台
通过对弘源·总部广场现有设备设施加装智能传感器,实现广泛的IoT设备物联,通过集中监控,对重点设备运行参数、机房环境进行实时监测,将数据上传至管理平台,通过算法赋能进行智能诊断生成告警信息,一键联动工单系统,确保设备设施系统运行正常,降低了维修成本,实现了设备的全生命周期管理,驱动运维效率持续提升。
通过IOC运营指挥中心,可进行全量监测、数据分析和统计,安防、变配电、能耗、机电设备、设备告警信息一屏总览,实现机房设备智能运行、集约值守。同时还可及时进行各类预警、告警通知,一键关联工单任务,提高工作效率。北智建“数字专家”还可提供远程服务,实现运行值机、系统调优、作业指导、用能优化等功能服务,进一步提升运维品质。该平台通过统筹整理各类资源,打破数据壁垒,搭建一体化操作系统平台,实现多维数据有效融合,完成在线服务、在线监管、在线协同办公、在线评估等多种功用,有效提高运维水平。
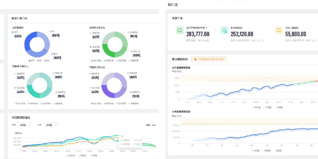
实现绿色低碳的智慧运维管理

北智建“智·低碳”综合管理平台
通过对弘源·总部广场大楼内部的照明、动力、消防、电梯等的能耗进行分类分项计量,以直观的数据和图表向管理人员或决策层展示各分项能耗的使用消耗情况,为公区不同类型能耗提供分析依据。建立相应的能耗模型,基于行业标准的能耗定额库,找出高耗能点,为企业进一步节能改造或设备升级决策提供准确的数据支撑,同时优化设备管理策略,实现管理节能。

北智建“智·低碳”综合管理平台
此外,通过AIoT建筑碳排管理平台,可实现建筑碳排在线监测、定限额管理以及碳资产管理等。监测并核算建筑使用不同能源类型对应的碳排放量,实现碳排放多维度实时在线监测与核算分析。通过系统算法,智能将碳排放限额拆解至逐月日,进行月度或年度未来的碳排放量智能预测,使得各层级的建筑运维管理人员都可以对建筑碳排放详情全面掌握。
北智建创新型智慧运维方案,是一套完整的软硬件系统集成平台和服务,可通过云端服务和驻地服务,将信息数字化传递,线上和线下有机结合,形成集约化、数字化的敏捷、协同服务。北智建“智运维”平台及智慧运维模式,将有效帮助弘源·总部广场实现全场景业务闭环管理,智能实现对人、事、物、设备、资产的闭环管理及评价,助力弘源·总部广场在未来的运营中实现科学管理和经济效益,打造“智•运维”标杆项目,引领总部级智慧物管新格局。北智建将一如既往的致力打造中国最大的智能建筑AIoT平台,以创新产品和服务助力城市低碳、智能运营。